Embed Analytics into Application – A Step-by-Step Guide

As a passionate writer and tech enthusiast, I explore the human side of technology, capturing both the challenges and triumphs. Here, you’ll find heartfelt stories of personal growth alongside in-depth analyses of the latest tech trends. Each post is crafted with care, blending emotion with expertise, to offer a unique perspective that resonates on multiple levels. Whether you're here for inspiration or innovation, my goal is to connect, inform, and inspire through the power of words and technology. Join me on this journey of discovery and connection. Together, we'll navigate the wonderland of words, exploring, learning, and, above all, enjoying every moment. The adventure begins now—stay tuned for what's next!
Integrating data analytics into a company’s work culture is one of the keys to being a data-driven organization. When data analytics is viewed as something to be performed on top of other duties, it will cause some agitation in your organization. If you integrate these analytics within your organization’s applications, utilizing them will feel like a more natural part of employees’ workflow. Embedded analytics make the transition easier for you. But you do need to select the right embedded analytics solution to fulfill your requirements in real time.
In this blog, I am going to give you a walkthrough on what embedded analytics are, how they benefit users, four key points you need to focus on while creating an embedded analytics solution, how to embed a dashboard in your applications, and some additional tips.
What are embedded analytics?
Integrating analytical and data visualization capabilities into a software application is known as embedding analytics. They help the end user analyze their data within the software application by embedding reports and dashboards. With the insight gained from this analysis, users can identify and mitigate business risks as well as find new opportunities, which helps a business to grow.
How do embedded analytics benefit users?
Better decisions and data-driven culture

Embedded analytics give you timely and relevant insight into your data within your usual workflow. This will promote a data-driven culture. This insight, visualized with easily comprehended widgets, gives you the power to make decisions based on your data, which are therefore more likely to be effective.
Increased productivity

Using embedded analytics helps you analyze data within the same application you are working in. It will save the time that other end-users spend on navigating back and forth between analytics programs and company apps. You can spend more time on crucial tasks.
Expands competitive advantage

Embedded analytics give you a deeper understanding of both market trends and your customers. This understanding will give you an added advantage over your competitors. You will have a clearer view of where the market is going, what your customers want most from your products or services, and where your company can improve to meet market and customer demand well before other companies detect it.
Maximize revenue

Embedded analytics help you win more sales, retain customers, and expand product offerings. The insight you gain helps you to make better and faster business decisions. Increasing customer satisfaction will help you reduce the customer churn rate and attract more customers to you. Thus, it will help you to increase your revenue.
Top 7 features to consider before selecting the right embedded analytics solution
Data sources: Ensure that your embedded analytics solution has a proper data connector that works well with your data sources.
Authentication: Ensure that your embedded analytics solution is compatible with multifactor authentication.
Access control: A flexible embedded analytics solution gives you the control over what data different users see.
Multitenancy support: Multi-tenancy support helps users experience secured access to data visualization. For example, you can restrict data access through row-level security, but still maintain a single dashboard, by restricting access depending on the user.
Customization: The look and feel of the UI need to fit your company. It’s best if the solution has white-labeling support.
Deploy anywhere: Embedded analytics should be flexible enough to deploy based on the application deployment environment.
Schedules and collaboration: End users should be able to collaborate effectively with stakeholders and arrange scheduled updates of their analysis widgets.
4 key points to focus on while embedding analytics
Embedded analytics integrate real-time data visualization and business intelligence capabilities into enterprise applications, resulting in contextualized analytics that increase data accessibility for business users. Let’s see the four key points to focus on while embedding an analytics solution:
Manage user permissions
To get started with embedded analytics, you need to create proper user details and define their permissions. While creating user profiles, relevant permissions should be understood. Also, for new users, the process should be simpler to understand this way.Regulate data handling
After creating proper users, you need to focus on the data. An organization will receive an enormous amount of data. Useless data will make you work in the loops without any purpose. It will cost you a lot in terms of time and money. Determining guidelines and which data is useful to your analytics will help you to save a lot.Regular feature updates
Embedded analytics provide feature updates that help users work flexibly and adapt to the environment, so that proper visualization will be achieved. Regular feature updates help any user to generate effective analytics using their data.Choose the best user-interface experience
An important first step is to consider how you want to integrate analytics within your application. Selecting an embedded analytics solution that supports various integration methods helps you ease the integration process and create a better user experience.
How to build an embedded analytics application in Bold BI
You can deploy the Bold BI analytics solution in your organization’s app by following these steps.
Step 1: Installation and deployment
If you are already a customer, you can log in to your account and download the Enterprise BI edition, as shown in the image, and install it on your machine.

Bold BI Enterprise edition download page
Get started with Bold BI by signing up for a free 15-day trial and create more interactive business intelligence dashboards. You can download a free trial to access, install, and use Bold BI. Before installing the setup, please refer to the prerequisites. You can also refer to this page to learn more about installation and deployment.
Step 2: Selecting the data source
After the successful installation and deployment of the Bold BI in your machine, click Add new and select Start from Scratch to create a new dashboard.

Create new data source window
Then, you need to select your data source by clicking Create New.

Bold BI’s data sources view
You can select the desired data source from the available 150+ data sources. Authorize the data source by providing the proper credentials.
Step 3: Creating a dashboard
After successfully creating the data source, you can build a dashboard by dragging relevant widgets from the more than 35 available in Bold BI.

Bold BI’s widget list view
Please refer to this help documentation for more details on creating a dashboard.

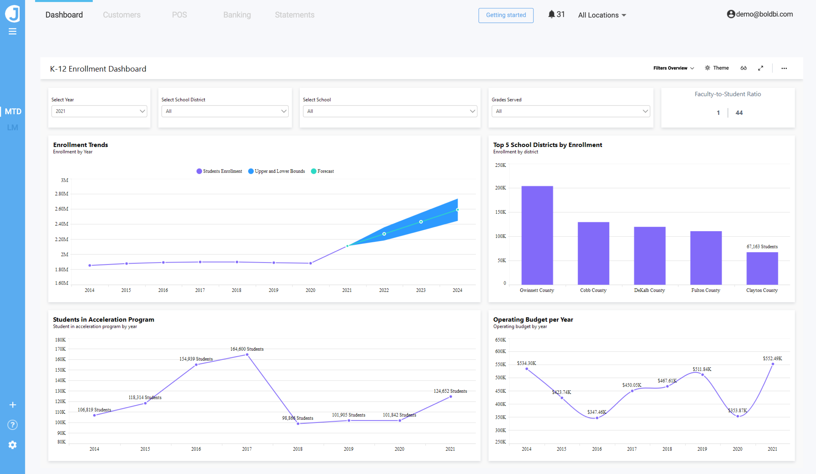
Bold BI’s K-12 Enrollment Dashboard
Here, we have created the example K-12 Enrollment Dashboard, which gives a comprehensive view of the performance of each institution and student body. You can also refer to this blog for how to create business dashboards online with Bold BI. To learn more about Bold BI features, please refer to this blog.
Step 4: Embed analytics in your application
Use the Bold BI Embed SDK, a native, client-side JavaScript component, to embed your dashboard in your web application.

Embedded view of Bold BI’s K-12 Enrollment Dashboard in a sample browser.
Using our Bold BI Embed SDK, you can embed your dashboards in any application, including ASP.NET Core, ASP.NET MVC, and Angular applications. To learn more about JavaScript-based embedding, please refer to this documentation. You can get step-by-step guidelines in this blog.
Conclusion
Embedded analytics opens up a world of possibilities for your business. The thoughtful implementation of embedded analytics, built on a solid foundation of data transformation tools and best practices, will help you change your organization’s culture and set the stage for enhanced efficiency, stronger strategic positioning, and improved customer satisfaction—all of which will help you drive revenue and grow your business.
I hope you now have a better understanding of embedded analytics, what you need to focus on while creating it, how it will benefit you, and how to embed a Bold BI dashboard in your application. If you have any questions on this blog, please feel free to post them in the following comment section. You can also contact us by submitting your questions through the Bold BI website or, if you already have an account, you can log in to submit your support question.




