Your Business Dashboard Has More to Reveal

As a passionate writer and tech enthusiast, I explore the human side of technology, capturing both the challenges and triumphs. Here, you’ll find heartfelt stories of personal growth alongside in-depth analyses of the latest tech trends. Each post is crafted with care, blending emotion with expertise, to offer a unique perspective that resonates on multiple levels. Whether you're here for inspiration or innovation, my goal is to connect, inform, and inspire through the power of words and technology. Join me on this journey of discovery and connection. Together, we'll navigate the wonderland of words, exploring, learning, and, above all, enjoying every moment. The adventure begins now—stay tuned for what's next!
In today’s business world, data determines the growth of a business or company. You can gain insight into your business from your data through data visualizations, and then make the right business decisions. Bold BI dashboards help you extract valuable information from your data, giving decision-makers a clear view of various aspects of the business at a glance, while simultaneously enhancing the visual experience with the right business intelligence visuals.
Apart from viewing a dashboard on a compact display, there are some cases where we expect to view more visualizations in a single dashboard. Bold BI helps you achieve this through scrollable dashboards and multitabbed dashboards. In this blog post, I am going to discuss the following:
How data is visualized for the construction domain to manage construction site quality.
How to add more visualizations to a construction quality management dashboard.
How to create multitabbed dashboards from individual dashboards.
Before diving into these topics, let’s see a few benefits of scrollable and multitabbed dashboards.
Benefits of scrollable dashboards and multitabbed dashboards
You can avoid a congested dashboard appearance while including more metrics by using a scrollable dashboard.
It is difficult to adjust the size of charts if we don’t have space to do so. A scrollable dashboard provides better usability.
With a scrollable dashboard, you can concentrate on dashboard metrics and KPIs to include, instead of constantly adjusting the size of the dashboard visuals.
If you want to create a dashboard for subcategories or extend visuals for various real-time solutions with more charts, a multitabbed dashboard allows you to expand the dashboard while using the original link.
Using a multitabbed dashboard, visuals are well-organized and customized for the best visual experience.
Now, let’s dig deep into how data is visualized in our Construction Quality Management Dashboard.
Data visualizations in the Construction Quality Management Dashboard
With the Bold BI Construction Quality Management Dashboard, construction companies can manage and monitor the quality of their projects. Visualized and tracked metrics include rework costs, safety meetings conducted, site inspections, defect types, the average time to fix defects, NCR reports, net promoter score, customer satisfaction ratio, and more. To know how to create a dashboard from scratch, check out our video here.

Construction Quality Management Dashboard in Bold BI
Combo box widget
The combo box widget helps you filter data based on single or multiple items selected in the drop-down list. It is used in two places in the Construction Quality Management Dashboard.
1. Project

Combo Box Widget for Selecting Construction Projects
The Project combo box helps you filter the various construction projects by name in the drop-down list. It also acts as a master widget that filters other widgets in the dashboard. You can visualize a specific project’s quality across the dashboard by selecting this filter.
2. Project Type

Combo Box Widget for Selecting Construction Project Types
The Project Type combo box shows the types of projects, including industrial, commercial, highway, institutional, engineering, non-residential, and residential. This combo box widget helps you select the specific project type in the dashboard.
Number card widget
The number card widget helps you visualize a single value or a series of measure values in the dashboard. In the Construction Quality Management Dashboard, key metrics such as customer complaints, total rework cost, major and minor defects, safety meetings, and more are displayed in the card widgets. You can also customize the number card widget based on your needs.
1. Customer Complaints

Number Card Widget for Showing Total and Resolved Customer Complaints
The Customer Complaints number card widget showcases the total customer complaints registered and the number of complaints that are resolved.
2. Site Inspection – Success Level

Number Card Widget for Showing Total and Passed Site Inspections
The Site Inspection number card widget showcases the total inspections conducted and the number of inspections passed to determine the success rate of inspections.
3. Major and Minor Defects

Number Card Widget for Showing Minor and Major Defects
You can visualize the number of minor and major defects of the construction projects with the number card widget.
4. Average Time Taken to Fix Defects

Number Card Widget Showing Average Time Taken to Fix Defects
This widget displays the average time taken to fix defects and helps you understand the efficiency of your team, enabling you to take appropriate measures to achieve better efficiency in fixing defects.
5. Promoters, Passives, and Detractors

Number Card Widget for Showing NPS Calculation with Respondents
This number card widget shows the percentage of customers who are promoters, passives, and detractors based on the Net Promoter Score (NPS). Using the NPS, you can monitor the customer experience to see how likely customers are to recommend your products and services to others.
Pie chart
A pie chart allows you to showcase the proportionality of each item to the total in the form of pie slices. You can also enable the multilevel drill-down option to view detailed breakdowns of your data with just a click. This option is available in the Properties panel for the widget.
1. Customer Satisfaction Ratio (CSR)

Pie Chart Showing Customer Satisfaction Ratio (CSR)
Customer Satisfaction Ratio (CSR) is the percentage the project owner is satisfied. CSR is split between the following categories:
0% to 25% represents extremely unsatisfied.
25% to 50% represents unsatisfied.
50% to 75% represents satisfied.
75% to 100% represents extremely satisfied.
Radial gauge
The radial gauge widget allows you to measure a process’s efficiency through a KPI by setting a start value, achieved value, and target value. You can customize the gauge type to be a half circle, horseshoe, or full circle. Further, you can change the color settings, pointer settings, and range settings through advanced conditional formatting.
1. Customer Satisfaction Score
Customer satisfaction is measured based on complaints from customers to the contractors. The ratio is calculated by dividing the resolved complaints by total complaints.

Radial Gauge for Customer Satisfaction Score
2. Net Promoter Score (NPS)
Net Promoter Score (NPS) is a survey about a service, product, or company for determining how likely customers are to recommend it to a colleague or others. NPS is calculated using the difference between the percentage of promoters and detractors.

Radial Gauge for Net Promoter Score (NPS)
Adding more rows in a dashboard
Here is the current dashboard view:

Construction Quality Management Dashboard before Adding More Rows
Now, I would like to add more widgets to this dashboard by adding more rows. Bold BI supports scrollable dashboards. This can be enabled through the scrollable option in the dashboard designer. To add more rows, click the + symbol in the dashboard designer, increase the row count, and then click Done as shown in the following image.

Construction Quality Management Dashboard with Add More Rows Option
You can also add any additional widgets into your dashboards. There is no need to worry about space constraints or adjust present widget sizes. So, I am going to add two more widgets—the bar and column charts—by adding more rows using scrollable option.
Bar chart
A bar chart helps you compare values for a set of unordered items across categories by displaying the values as horizontal bars. You can also change the chart type, enable animations, show a legend, and position a legend by formatting the bar chart.

Bar Chart Showing Defect Count by Type Based on Project Type
The Defect Count by Type and Project Type bar chart shows the defect count based on defect types—construction, design, and workmanship—for each project type.
Column chart
A column chart helps you compare values for a set of unordered items across categories by displaying the values as vertical bars.
An NCR report is a document commonly used in the construction industry to document work that has not met required quality standards. This report can be generated by any team member on the project.

Column Chart for NCR Reports by Project
The NCR Reports by Project column chart shows the number of closed and open NCR reports for each project.
After adding these bar and column charts using the scrollable option, the Construction Quality Management dashboard will look like this:

Scrollable Dashboard in Bold BI
This Construction Quality Management Dashboard helps construction companies manage and monitor the quality of their projects. You can check out this dashboard visual here. For more details on scrollable dashboards in Bold BI, you can refer to our documentation.
Also, if you have plans to partition the dashboard into more than one category, but you don’t want a separate link for each dashboard, you can use the multitabbed dashboard support in Bold BI.
Adding multitabbed dashboards
The multitabbed dashboard feature renders two or more dashboards on the same page to enhance your viewing experience and help you track all key data in one place. With a multi-tabbed dashboard, you can deliver more visuals while maintaining an elegant dashboard experience.
For example, here we have created a multitabbed dashboard using COVID-19 global analysis, COVID-19 daily cases analysis, and COVID-19 USA tracking dashboards. Using this dashboard, you can know about the global trend, daily changes, and a specific country’s COVID-19 cases in one place without navigating to separate links.

COVID-19- Global Analysis Multitabbed Dashboard in Bold BI
The COVID-19 Global Analysis dashboard helps you stay informed of the overall total confirmed cases, total recovered cases, recovery rate, mortality rate, and the distribution of this data by country with data filtering options.

COVID-19 Daily Cases Analysis Multitabbed Dashboard in Bold BI
The COVID-19 Daily Cases Analysis dashboard helps you know the COVID-19 new confirmed cases, new recovered cases, and new deaths on a daily basis.
![]()
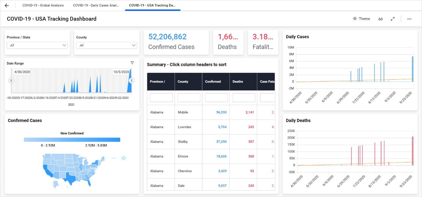
COVID-19 USA Tracking Multitabbed Dashboard in Bold BI
You can also track a specific country’s data with a country-specific dashboard. Here, we have added the COVID-19 USA Tracking Dashboard to track the USA’s COVID-19 cases.
For more details on how to create, edit, share, and delete a multitabbed dashboard in Bold BI, you can refer to our documentation.
Conclusion
You can create any dashboard you can imagine with the 35+ widgets available in Bold BI. Visualize your data with bar charts, column charts, pie charts, heat maps, maps, grids, pivot grids, cards, gauges, and more. I hope this blog post helps you understand how to add more visualizations in your dashboards, which have more to reveal with the scrollable and multitabbed dashboard features.
Get started with Bold BI by signing up for a free 15-day trial and create more interactive business intelligence dashboards. If you have any questions, feel free to post them in the comments section below. You can also contact us by submitting your questions through the Bold BI website or, if you already have an account, you can log in to submit your support question.




